맞춤형 AI 설계로 돋보이는 기업으로 탈바꿈 돕는 ‘도둠판’

  • 동아닷컴

도둠판은 ‘기업의 디지털 전환을 AI로 도와 돋보이는 기업으로 탈바꿈한다’는 사명을 지닌 맞춤형 AI 개발사다. 이 기업은 생성형 AI로 그럴듯한 말을 만들어내기보다 각 기업이 가진 데이터를 분석해 정답을 제시, 성과를 높이도록 돕는 것을 목표로 한다. 10년 이상 딥러닝을 연구한 공학 박사 출신인 박상규 도둠판 대표가 직접 각 기업 특성에 맞는 맞춤형 AI 설계에 나선다.
박상규 도둠판 대표 / 출처=IT동아
박상규 도둠판 대표 / 출처=IT동아
맞춤형 AI 설계로 하나의 정답 도출…돈 새는 구멍 막는다

도둠판은 맞춤형 AI 설계로 하나의 정답을 도출, 효율을 개선한 사례를 전했다.

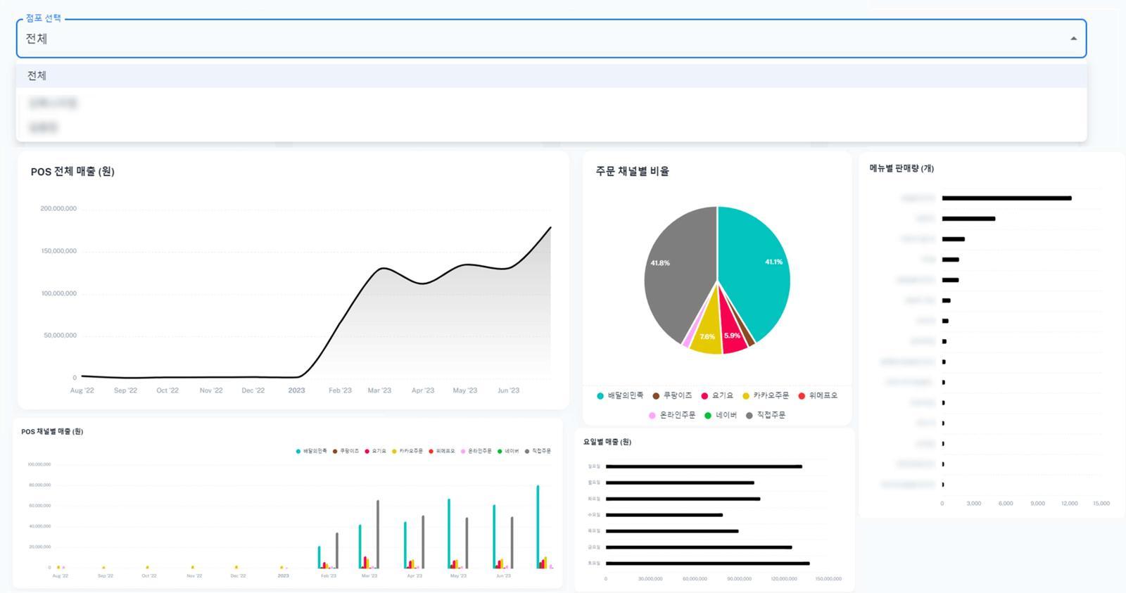
박상규 대표는 “국내 최대 치킨 프랜차이즈에 맞춤형 AI 설계를 진행, 비용 효율을 개선한 경험이 있다. 이 프랜차이즈 본사는 놀랍게도 지점별 매출 총액을 제외한 메뉴와 시간대, 채널별(배달앱/홀/포장) 세부 매출은 파악하지 못하는 상황이었다”며 “핵심 데이터는 매장 포스(POS)에 남아 있는데, 그 데이터의 권리는 포스 회사가 아닌 가맹점에 있다는 포인트에 집중했다. 가맹점주의 동의를 받아 본사와 함께 전 지점 포스 로그를 자동 취합하는 프로그램을 설계해 배포했고, 매출을 메뉴와 시간, 지역, 주문 채널별로 재구성했다. 과거에는 엑셀과 수기전화로 지점별 매출을 파악해야 했는데 해당 프로그램 덕분에 완전 자동화할 수 있었다”고 말했다.
도둠판이 설계한 지점별 포스 로그 자동 취합 프로그램 / 출처=도둠판
도둠판이 설계한 지점별 포스 로그 자동 취합 프로그램 / 출처=도둠판
그는 이어 “데이터를 모은 후 상황 변수를 고려했다. 포털 지도 기반의 상권 데이터(학교·PC방·병원·오피스 등)를 매장 반경으로 끌어와 지역 수요 특성과 매출을 매칭했고, 배달앱의 ‘깃발’(노출 지점) 과금 구조까지 최적화했다”며 “각 점주가 배달앱 지도 어디에 가게 위치를 노출할지 결정해 꽂는 깃발(노출 지점)은 한 개에 십만 원에 육박한다. 원가와 마진을 고려하면 깃발을 어디에 몇 개 꽂아야 최고의 이익을 낼지 효율적인 의사 결정이 매우 중요하다. 도둠판은 깃발 추가 및 제거가 이익에 미치는 효과를 계산해 광고비를 최소화하면서도 주문은 유지하거나 더 확대하도록 만드는 데 집중했다”고 강조했다.
상권 분석 최적화 결과 / 출처=도둠판
상권 분석 최적화 결과 / 출처=도둠판
지점별 로그 데이터와 상권 데이터를 기반으로 맞춤형 AI 설계를 진행한 결과 성과가 따라왔다.

박상규 대표는 “치킨 프렌차이즈 서울 11개 가맹점을 대상으로 1년간 솔루션 도입 전과 후 검증을 했다. 프로그램 적용 전에는 순이익 5000만 원 올리기 위해서 광고비 5억 원이 필요했다. 프로그램 적용 후에는 광고비 2억 원으로 같은 결과를 도출, 절반 이상의 비용 절감을 달성했다. 핵심은 노출 지점을 최대한 늘리는 게 아니라 실질적으로 이익에 기여하는 노출만 남기는 것이다. 데이터 기반의 맞춤형 AI 솔루션으로 이같은 효율을 달성했다”고 말했다.

혹자는 도둠판이 올린 성과는 생성형 AI로도 가능하다고 반문할 수도 있다. 도둠판은 생성형 AI가 아닌 판별형 AI만이 최적의 정답을 도출할 수 있다고 강조한다.

박상규 대표는 “챗GPT나 제미나이 등 생성형 AI는 ‘설명·요약’에 강하지만 자체 데이터로 수익을 최적화하는 일에는 한계가 있다. 즉 ‘가장 좋은 1등 답’보다 ‘2·3등 대안’을 섞어서 그럴듯한 결과를 내며 혼선을 준다”며 “도둠판이 직접 설계하는 판별형 AI는 기업 내부 데이터만 학습하므로 주관을 배제하고, 정량 성과로 평가한다는 차이가 있다. 그 결과 앞서 살펴본 치킨 프렌차이즈 기업처럼 비용은 줄이고 성과는 오르는 결과로 이어진다”고 말했다.

그는 이어 “이같은 방식으로 제조, 물류, 조선, 모빌리티, 의료, 교육, 관광 등의 영역으로 솔루션을 확대 적용할 수 있다. 예컨대 날씨·행사·유입 채널에 따른 상품 노출·가격·패키지 자동화로 관광 기업의 업무 효율을 최적화할 수 있다. 외부물체 인지, 긴급 대피 경로 안내 등 비상 상황에서 가장 효율적인 의사결정을 도울 수도 있다. 실제로 한 방산 기업과 군함이 공격받았을 때 가장 빠른 대피로를 안내하는 데 AI 최적화 모델을 활용하는 PoC를 진행 중”이라고 전했다.

도둠판 “AI 도입 원하는 기업에 전방위 컨설팅 제공…기업과 밀착하며 성장할 것”


도둠판은 올해 6월 창업한 신생 기업이므로 마케팅·홍보 인력 부족과 레퍼런스 축적이 시급한 상황이다.

박상규 대표는 “도둠판은 기술 역량과 프로젝트 성과가 있으나, 대중적 인지도와 영업 동력이 부족한 상황이다. 올해 창업한 기업이므로 더 많은 레퍼런스 축적도 필요하다”며 “마케팅, 홍보 분야 인력 채용을 비롯해 직접 발로 뛰며 기업을 찾아 설명하고 기술을 증명하는 방식으로 레퍼런스 확보에 나서는 중이다. 기존 고객사의 입소문과 추천으로 문의해 오는 기업도 많아서 분주한 나날을 보내고 있다”고 말했다.
박상규 도둠판 대표 / 출처=IT동아
박상규 도둠판 대표 / 출처=IT동아
도둠판은 고객사에 솔루션 공급 외에도 AI 도입에 필요한 모든 컨설팅을 제공하는 방식으로 차별점을 형성하겠다고 밝혔다.

박상규 대표는 “디지털 전환에 나서는 기업은 기술이 낯설고 활용에 어려움을 겪는다. 이런 기업에 솔루션만 던져주고 끝내는 일은 없어야 한다. 도둠판은 내부 인력 양성, 사내 데이터 거버넌스 정착, AI 비즈니스 로드맵까지 기업과 함께 설계한다”며 “덕분에 파트너들의 재추천이 이어져 마케팅, 베이커리, 언론사, 보드게임 기업와 MOU를 맺는 성과를 냈다. 대기업과도 내부 딥러닝 시스템 구축 논의를 진행 중이다. 앞으로도 이같은 철학을 유지하면서 도둠판만의 맞춤형 AI 서비스로 기업이 돋보이도록 역량을 집중하겠다. 도둠판의 행보에 많은 관심 바란다”고 말했다.

IT동아 김동진 기자 (kdj@itdonga.com)

트렌드뉴스

트렌드뉴스

  • 좋아요
    0
  • 슬퍼요
    0
  • 화나요
    0

댓글 0

오늘의 추천영상

지금 뜨는 뉴스